"Mit Kanonen auf Spatzen" - oder "openWB für den Ampera"

Alles zur Stromversorgung des Ampera/Volt - Solarstrom, Windstrom, Strom aus eigener Herstellung
Antworten
Benutzeravatar
Charlie
111 kW - voll elektrisch
Beiträge: 128
Registriert: 5. Jul 2021 18:22
Wohnort: Nahe BC
Kontaktdaten:

"Mit Kanonen auf Spatzen" - oder "openWB für den Ampera"

Beitrag von Charlie »

Hallo Ampera-Freunde,

sicherlich gibt es günstigere Möglichkeiten, mit der geringen Ladeleistung des Ampera eine PV-Überschussladung zu realisieren, als eine openWB einzusetzen. Zumal ich selbst elektrotechnische Fachkraft bin und einen Sohnemann habe, der sich recht ordentlich in mal mehr, mal weniger in verschiedenen Programmiersprachen auskennt und für den "RaspberryPi" und "Arduino" gängige Begriffe sind.
Aber, man gönnt sich ja sonst nichts.
Noch vor ich den Ampera hatte, bestellte ich aufgrund der staatlichen Förderung von 900€ Ende Juli vergangenen Jahres eine openWB.
Ob ich die 900€ beanspruchen werde, weiß ich noch nicht. das muss ich mir noch überlegen.
Am Montag war es nun soweit, die Wallbox wurde geliefert. Gestern machten wir uns dann auch gleich ans Werk und installierten das gute Stück. Es war ja schon fast alles vorbereitet, die Leitungen lagen schon parat.
OWB01.jpg
OWB01.jpg (63.46 KiB) 6354 mal betrachtet
Der Anschluss der WB war erwartungsgemäß einfach und auch die Einbindung ins Netzwerk problemlos.
Die Einrichtung auf der Weboberfläche ist quasi selbsterklärend. Für die Kommunikation mit der PV-Anlage gibt es verschiedenen Tutorials, bei denen Schritt für Schritt erklärt wird, was zu tun ist. In unserem Fall handelt es sich bei der PV-Anlage um ein System von SolarEdge mit LG Speicher.
SE01.jpg
SE01.jpg (60.46 KiB) 6354 mal betrachtet
Für die Übertragung der Daten greift die WB via TCP-Port auf den SolarEdge Wechselrichter. Dieser Port muss jedoch vorab im WR freigegeben werden.
Leider nutzen wir bislang diesen Port bereits für eine eigene Visualisierung. Und zwei Geräte können sich nicht daran bedienen.
Dieses Problem löste mein Sohn, indem die Daten für die WB nicht direkt vom Wechselrichter kommen, sondern von der Visualisierung. DIe Visu ruft die Daten ab und leitet sie direkt an die WB weiter. Für so etwas kann man MQTT der WB nutzen.
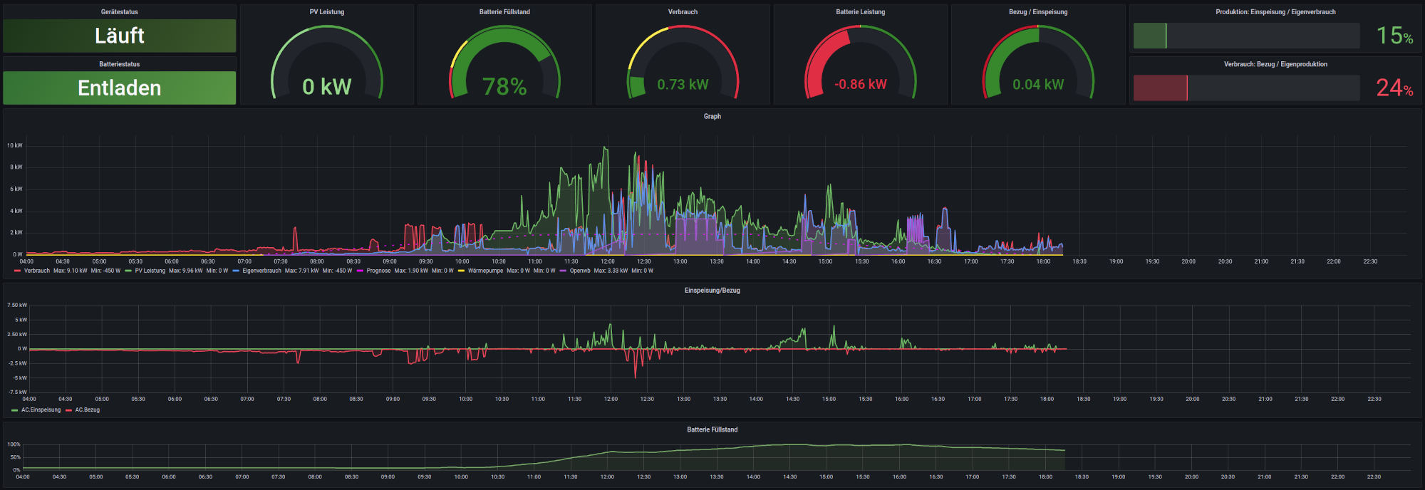
Ebenfalls via MQTT (wenn ich das jetzt richtig verstanden habe) werden die Daten von der WB für die Visu abgefragt. Somit kann man auf dem Bildschirm im Flur - oder in jedem Gerät mit Browser - sehen, ob und mit wie viel Leistung der Ampera gerade geladen wird. Außerdem sieht man die Ladeleistung und die Dauer auch im Graph:
Screen02.jpg
Screen02.jpg (120.84 KiB) 6354 mal betrachtet
Man kann es hier im Graph nur etwas schlecht erkennen, wel er auf der Übersichtsseite etwas klein ist.
Zur Erläuterung:
Grün=PV-Erzeugung
Blau=Verbrauch
Violett=Ladung Ampera
Rot=Bezug vom Netz

Wenn die Grafik des Ampera im großen Graph eingebaut ist, reiche ich das dann gleich nach.

Die openWB erlaubt jede Menge Einstellungen. Gerade in Verbindung mit einer PV-Anlage mit Speicher spielt sie ihr Talent voll aus.

Mal schauen, wie es dann läuft, wenn dann wieder öfter die Sonne scheint.

Ich halte Euch auf dem Laufenden, wenn es weitere Erkenntnisse, Ergänzungen oder Änderungen gibt.

Charlie

Edit: Da die Bilder im Beitrag nicht angezeigt werden, lege ich sie mal in "Dateianhänge"
Loader230V
111 kW - voll elektrisch
Beiträge: 389
Registriert: 3. Nov 2012 18:18
Wohnort: 92648
Kontaktdaten:

Re: "Mit Kanonen auf Spatzen" - oder "openWB für den Ampera"

Beitrag von Loader230V »

Hallo Charlie, wegen der Förderung brauchst Du nicht mehr überlegen. Die Förderung mit EUR 900,00 ist im Dezember 2021 ausgelaufen. Gruß, Lothar
Stell Dir vor es gibt genug Strom und keiner fährt damit.
Benutzeravatar
Charlie
111 kW - voll elektrisch
Beiträge: 128
Registriert: 5. Jul 2021 18:22
Wohnort: Nahe BC
Kontaktdaten:

Re: "Mit Kanonen auf Spatzen" - oder "openWB für den Ampera"

Beitrag von Charlie »

Hallo Lothar,
die Förderung habe ich natürlich auch schon im Juli vergangenen Jahres beantragt und wurde auch schon bewilligt.

Viele Grüße
Charlie

Edit: Habe gerade erfahren, daß die WB bereits in einem größeren Graph mit eingebunden wurde:
Screen03b.jpg
Screen03b.jpg (170.44 KiB) 6343 mal betrachtet
Benutzeravatar
Markus Dippold
1.21 Gigawatt
Beiträge: 4592
Registriert: 11. Okt 2012 11:46
Kontaktdaten:

Re: "Mit Kanonen auf Spatzen" - oder "openWB für den Ampera"

Beitrag von Markus Dippold »

Woher kommen die in ca. 15 Minuten Abstand auftretenden Ladeeinbrüche?
Bild- Opel Ampera ePionier, lithiumweiß, Modelljahr 2012
Besitz und Datenerfassung seit 13.12.2012
Kilometerstand: 219997km
179991km elektrisch, 16.15kWh/100km ab Akku
33447km RE-Betrieb, 6.03l/100km
LDV 1.1l, persönlicher LDV 0.96l

Anzahl Akkuvollzyklen: 1816
aktuelle Sommer-Alltagsreichweite: 70km

Stand 31.08.2025

Meine Solaranlage
Benutzeravatar
Charlie
111 kW - voll elektrisch
Beiträge: 128
Registriert: 5. Jul 2021 18:22
Wohnort: Nahe BC
Kontaktdaten:

Re: "Mit Kanonen auf Spatzen" - oder "openWB für den Ampera"

Beitrag von Charlie »

Markus Dippold hat geschrieben: 20. Feb 2022 19:52 Woher kommen die in ca. 15 Minuten Abstand auftretenden Ladeeinbrüche?
Da wurde aufgrund Wolken die Ladeleistung reduziert, jedoch nicht abgeschaltet. Da muss ich in den Einstellungen mal schauen, ob man auch hierfür eine Hysterese einstellen kann, damit er nicht so oft rauf und runter regelt. Ich hab ja einen Speicher im Keller, da kann er dann schon ein wenig nuckeln.
Vor Ladebeginn und vor Abschalten der Ladung sind standardmäßig 300 Sekunden eingestellt.

Charlie
Antworten

Wer ist online?

Mitglieder in diesem Forum: 0 Mitglieder und 1 Gast